案例概述
上海臨港桃浦園區(中國-以色列創新園)是上海臨港經濟發展(集團)對上海桃浦地塊大規模開發的重要試點之一。作為上海建設具有全球影響力的科技創新中心的重要承載區,同時也是上海全力打響“四大品牌”、打造工業區改造和產業轉型升級新典范的重點建設區域,依托大數據與人工智能技術,基于先進的物聯網平臺,打造集約、高效的智慧園區管理體系,推進相關戰略性新興產業發展以及城市數字化建設。本項目依托科技研發、創新孵化、知識產權保護、科技成果轉化于一體的創新服務平臺建設,打造國家、市級重大戰略任務“金字招牌”。
根據普陀區出臺的《中以(上海)創新園建設方案》,園區給予基金、服務、載體等18項重點任務,政策扶持助力企業落地、創新技術轉化;同時,園區通過建立以色列科技文化沙龍,舉辦中以創新項目路演、中以創新創業大賽、科技產業主題論壇等活動,促進形成文化、科技、資本、市場融合發展的優質營商環境,展現出打造國際創新合作示范平臺、技術轉移平臺、創新孵化平臺的優質潛力,助力園區企業在把握技術轉移機會的同時,打造上海西部轉型發展的示范標桿。
本項目桃浦智創城604地塊是在具有標志性歷史意義的英雄金筆廠原U型廠房建筑基礎上進行商業化改造,為桃浦智創城園區的試點工程項目,為園區內建設智慧建筑群打造一個優良的示范性項目,也為將來桃浦智創城的建設打下了堅定的基礎。作為中以創新園區AIPark首發項目,同時也是AI Park規劃布局的關鍵落子,一是基于顛覆性的AIpark平臺,通過計算機視覺、深度學習、生物特征識別等技術,執行預定的業務邏輯,改善傳統信息化平臺各系統自成體系的情況,實現門禁、梯控、環境、能源等系統的互聯互通,形成協同聯動、高效智能的園區運營管理模式。二是在AI智慧園區建設模式、技術協同、建章立制等方面形成可復制、可推廣的經驗,為園區開發建設、運營管理提供更加高效和低成本的人工智能解決方案。三是創新人工智能在園區能源管理、安全管理、資產管理、一臉通、會議室等方面的應用場景,豐富人工智能在園區的落地應用及產業應用,為人工智能相關創新成果應用轉化提供載體,尤以AI賦能節能雙碳的應用場景最具表率意義。

來源:騰訊云計算(北京)有限責任公司
應用場景
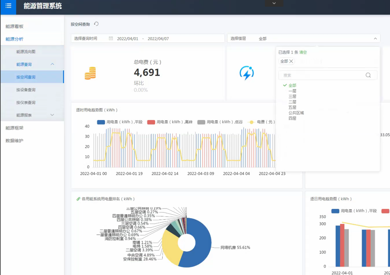
園區運營期間,建筑能源的管理水平以及室內環境的健康舒適是兩項重要指標。本項目基于數字底座打造全域全要素互聯的數實融合新基建體系,通過建設智慧能源管理中心,聯動能耗計量系統、冷源群控系統、風機盤管系統、通風系統等,提供精細的能耗監測、多維度的統計分析、智能的設備控制、可靠的報警管理等服務,一方面利用物聯網技術對建筑能源消耗實行精細化計量,在精細化計量的基礎上,通過多維度分析,實時掌握能源使用動態,從而為能源決策提供有效的數據支撐;另一方面利用大數據智能分析技術,對建筑供冷供熱系統進行優化控制,不僅可以有效提高系統運行效率,減少系統用能成本,還可以有效提升園區 內部各建筑區域的環境空氣質量。通過能源精細化管理、智能優化控制、智能設備設施管理,實現“三理”聯動,助力“雙碳”目標。
場景1:數實融合能源精細化管理
智慧能源管理系統以管理為中心,采集匯總系統的能耗數據,上傳到能源管理中心進行歸納、分析和整理,在整體功能上體現對建筑能源的來源、流向和使用各個環節的監測、統計及分析。
通過能源精細化管理,實現能源系統一體化運作和集中管理,實施有效的能源管理和能源數據分析,建立客觀的以數據為依據的能源消耗評價體系,掌握建筑的整體能效水平,追蹤減排策略效果,展示低碳成就。
通過敏捷BI的運用,用戶無需編碼,通過拖拽的配置形式,即可完成數據儀表盤的定制化。系統具備豐富的交互功能,通過預定義的過濾、聯動、下鉆、數據預警等豐富的交互效果,以及針對數據的交互式分析,實現能源數據多維度、多指標分析,為能源精細化管理決策提供有效依據。




場景2:基于人工智能與機器學習的能效智控
能效策略優化通過知識驅動與數據驅動相結合,基于能源系統運行大數據將能源系統進行數字孿生,并根據建筑能源使用習慣以及能源系統的運行機理,利用機器學習及深度學習算法,創建建筑能源系統AI智能優化算法模型,并利用算法模型對能源系統進行AI優化控制,實現多種能量協同調控,幫助運維人員自動調整系統運行模式,以獲得比各能量子系統獨立運行更高的效益,達到建筑節能減排,降低運維成本目的。
AI優化算法通過能源中心獲取空調系統運行數據、能耗數據以及建筑環境數據,通過對數據清洗、整理及存儲,以數據驅動和系統機理搭建AI優化算法模型,包括溫度預測模型和能耗預測模型,并對空調系統關鍵運行參數進行最優決策,包括主機臺數、出水溫度、水泵頻率、新風機組的風機頻率、風閥開度、水閥開度等,算法將控制指令下發給平臺,實現設備參數的自動調節。

基于負荷預測進行前饋優化控制,自動調整空調主機冷凍水出水溫度設定值、冷凍水系統最佳流量設定、冷卻水最佳流量設定、空氣處理機組最佳出風溫度設定、新風量最優控制、送風量最優控制等。通過機器學習模型,輸出最優參數組合,達到節能減排效果。
在穩定運行的基礎上,通過AI能效系統使設備高效運行。根據實時采集的環境及設備數據對系統進行實時調優,利用數學模型,優化控制中央空調系統的運行模式,提高系統運行效率,延長設備壽命,降低系統維修成本。

根據歷史數據,采用回歸模型及時序預測模型,提取與能耗相關的特征,采用標準化的特征預處理,以能耗值作為目標列,進行模型擬合,進而實時獲取數據并預處理,其目標是為了在已知負載、環境變量(室外溫濕度等)的前提下,預知各設備處于不同開關狀態組合和不同的控制量設定值時,系統將產生多少能耗,通過能耗預測值對接優化算法;以降低能耗值為目標,在滿足約束條件的基礎上,通過調整各可控變量,使得目標量降低,從而實現節能的目的。

場景3:數字孿生空間技術驅動的節能智控全局優化
傳統的BA自控系統因存在數據孤島、局部控制等瓶頸,無法利用BA自控系統使得空調系統長期穩定運行在最優水平。本項目構建AI能效智控解決方案,基于園區供水、供電、供氣、供熱等管網系統數據,大數據技術幫助實現三維管線數據、三維地表數據、建筑以及景觀數據、能源設備數據的透視,實現數據驅動的決策支持,并通過能源設備和關鍵節點進行位置、屬性、運行狀態等數據對接,動態采集空間環境實時數據,積累空調系統歷史運行大數據,利用機器學習技術,采用機理能耗預測模型與數據驅動能耗模型相融合的方法,針對各設備分別建立機理預測模型和數據驅動預測模型,選擇預測效果相對更好地預測模型,共同實現能源系統總功率的預測。
進一步融合數字孿生空間,突破單維數據局域解限制,從空間維度全局角度建立優化算法模型,并通過強化學習,生成系統AI優化算法。當建筑處于不同的環境狀態時,系統會自動感知建筑環境、同時自動判斷并決策系統優化控制參數。實現園區能源系統的自動感知,自動運行。在保證滿足室內環境需求及安全的前提下,更大程度地節能降耗,幫助管理者對園區綜合能源進行高效管理。

場景4:大數據驅動的能源設備運維管理與知識工程
針對暖通空調系統的制冷主機、熱泵主機、空調水泵的中大型設備,通過AI建模,結合設備的實時運行數據、電力數據等信息,對設備預期發生的故障時間、故障類型、故障危險程度等進行預測和診斷,輔助設備運維人員進行處理和維護。
利用AI技術,以設備安全運行及節能為目標,自動監測的相關信息,并識別設備運行狀態是否正常。若有異常,確定故障出現的部位及性質,并預報故障趨勢,預防惡性事故發生,對故障趨勢進行預判,變被動維修為主動服務,減少安全隱患。

對資產管理領域提供結構化、專業的設施設備分類標準、保養標準、巡檢標準以及設備標準的操作手冊和故障手冊,構成領域專業化的知識體系,指導資產管理活動,降低對人的要求,實現標準化。使設備的操作方式,故障處理經驗等傳統需要靠長時間積累的經驗,知識轉換為可復制,可學習,可傳播的知識庫,降低運維人員需求和對經驗豐富工程師的依賴,提高整體運維團隊的運維水平。

場景5:AI融合多要素跨系統的運營綜合節能
運營分析能源管理。園區在能源管理方面具有很大的需求,能源管理能力的不足,會導致大量能源的浪費,園區應對公共區域內的用能進行監測,包括用水管理、用電管理、用氣管理。因此,本項目中通過建設全方位的能源管理系統對園區的能耗進行實時采集以及能耗分析,基于人工智能在能耗分析方面的應用,橫向對比同類型園區用能情況、縱向對比每日、月的用能情況,加強園區能耗精細化管理,發現園區潛在能耗大戶。
多跨系統節能管理。在園區掌握能耗數據的基礎上,加強園區節能手段。在本項目采用基于人工智能技術的智能配電箱實現能耗降低,如通過AI分析,優化中央空調系統的運行模式,減少能耗。對門禁-人行閘機-梯控-自動派梯聯動智能控制,使人員平均候梯時間明顯減少,電梯綜合效率顯著提升。

場景6:面向未來的綜合能源管理平臺
智慧能源中心已具備完善的平臺體系,為今后的園區擴建預留了接口。未來隨著園區的擴建,可以有更多的能源數據接入能源中心,如新建園區用電數據、綜合能源系統、分布式發電系統等。智慧能源中心將成為桃浦創智城板塊的專屬“能源管家”,展現能源變革新理念。
能源中心將利用AI、大數據、物聯網、數字BIM技術,打造安全、便捷、節能的能源綜合利用園區,實現園區整體能源的“可視、可控、可管”。通過整合園區內多種能源系統,如冷熱源、光伏、風機、充電樁、儲能以及其他終端負荷,打造多能互補能源網絡。實現就地生產、就地消納的供應形式,集中式和分布式相協調互補,在微網內實現能源自發自用,甚至余電上網,實現綜合能源轉換效率的提升,清潔能源占比的提升,大幅減少園區碳排放。

案例總結
數字技術綜合應用,助推智慧零碳園區建設。一是能源結構優化及精細化分析實現供需雙向降碳。基于園區能耗歷史數據,搭建園區能耗預測模型,對能源供給進行統籌規劃,輸出優化調度建議,實現能源精細化管理。二是能源大數據機器學習/AI節能智控實現增效減碳。集成大數據分析、專家經驗數模、機器學習等技術,搭建針對園區公共動力系統/設備的AI能效優化控制算法,讓能源管理更高效、更智能、更敏捷。三是數字孿生技術助力AI節能全局優化。全面采集園區能源消耗及碳排放數據,并結合數字孿生空間體系,總體分析全域全要素孿生空間,實現AI節能全局最優解。四是構建雙碳大腦,助力實現碳中和城市?;跀底謱\生物聯數據與AI中臺知識圖譜構建并豐富“雙碳”大腦知識內涵,構筑零碳園區,快速賦能臨港新城片區其他產業園區。
突破傳統AI算法模型局限,實現能源管理技術創新。一是采用機理/經驗模型替換機器學習,解決了純數據驅動的機器學習模型帶來的預期能耗不精準問題。本項目通過歷史數據來擬合待定參數,從而建立機理模型,對于擬合精度較低的機理模型,引入數據驅動殘差模型進行互補調優。二是優化創新AI算法及約束條件,能效優化性能表現更穩定。本次技術創新專注于scipy.minimize和遺傳算法,兩種優化算法所實現的節能應用服務,相較其他常見算法,具備柔性切換、節能效率相較其他算法進一步提升2%(平均值)以上。三是基于AI能效系統豐富項目經驗,實現模型快速遷移復用。針對不同規模的建筑或園區,不同種類的空調系統,積累HVAC系統機理模型或黑箱模型,能夠直接根據項目特征,調取相應的HVAC機理模型進行復用,大幅提升了項目的交付效率及運營效益。


能源管理更加精細化,降本增效成效顯著。本項目園區案場可節省能耗約10%-20%,每平方米節省約20元/年;門禁-人行閘機-梯控-自動派梯聯動智能控制,綜合降低電梯能耗30%。通過視頻濃縮算法、禁區入侵告警算法以及人員軌跡徘徊告警算法設置,減少保安巡邏崗位約50%的工作量,降低人力成本及減少人員活動碳足跡。通過高效的能源管理系統,優化提升暖通空調的舒適度與工作效率,暖通空調的綜合能效將整體節約10-15%。通過智慧能源管理,桃浦智創城604地塊2021年單位面積能耗約70kWh/m2,顯著低于上海綜合建筑平均能耗88.5kWh/m2,綜合節能率達20%。通過數據自動采集、報表自動生成等全面自動化,降低人工成本30%。通過智能化運維手段,實現人工運維效率提升40%,平均故障響應時間。
項目實施成本低,行業應用前景廣闊。一是低邊際成本高綜合效能的AI節能普惠應用,并可通過云邊協同的架構與機器學習迭代,對比常規的硬件節能改造,實施成本低,項目周期短,改造影響小。二是敏捷工具與數據智能驅動節能優化迭代,實現快速復制、敏捷適配及普惠服務?;趫@區數字新基建底座全要素數據融通的基礎,通過數據匯聚與敏捷BI工具,每個用戶都能夠根據自身需求,快速完成可視化數據報表的制定,為管理節能及減少碳排放提供數據支持。